近期,Unity 旗下的手游发行解决方案 Supersonic 推出了两项关键更新,涵盖全新的 A/B 测试页面以及改版后的“All Games”页面。此次更新的目的在于助力开发者全面掌握游戏关键指标,进而做出更为明智的发行决策。
全新的 A/B 测试页面会在开发者规划游戏推进方向之前,提供精准度更高且具备统计显著性的洞察内容,这将彻底革新传统的游戏测试流程。而改版后的“All Games”页面能让开发者迅速查看游戏 KPI(例如 CPI、游戏时间、留存率等)之间的关联,更清晰地明确需要关注和优化的方面。

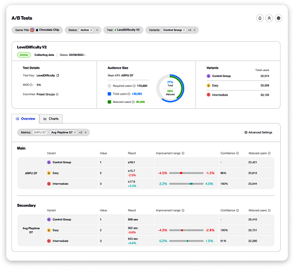
全新的 A/B 测试页面
本次更新引入了一种创新的 A/B 测试方法,其旨在减少异常值和小规模测试组对测试结果产生的误差。在分析和展示测试结果时,会综合考量更广泛的测试情形,以此提升测试的准确性。
Supersonic from Unity 的 A/B 测试计算器(A/B test calculator)可提供针对性的结果,协助开发者明确特定测试所需的受众规模,同时会考虑目标 KPI、错误率和变体数量等因素。此外,它还能评估达到统计显著性所需的天数以及达到预设里程碑的用户数量。相较于当前市场上的大多数 A/B 测试工具,Supersonic from Unity 能提供更深入、更综合的测试信息。
开发者还能通过全新的 A/B 测试页面查看测试结果的统计显著性。与仅获取简单平均结果不同,他们可以看到结果的完整区间。这不仅有助于他们清晰知晓大多数结果的分布位置,还能通过排除异常值做出更精准的决策。
此外,A/B 测试页面不仅会显示测试优化目标 KPI 的统计显著性,还会同步检查测试对其他指标的影响。开发者可借此全面了解测试的整体效果,并依据这些数据制定合理的后续推进决策。
此次 Supersonic from Unity 对 A/B 测试工具的升级将给整个行业带来深远影响。在实际操作中,积极的测试结果可能因主要 KPI 未呈现统计学上的变化而被忽视。然而,这种情况可能是由于受众规模不足,或者测试产生的连锁效应对其他重要 KPI 产生了积极影响。例如,ARPU 的非统计变化可能会使 D7 留存率和游戏时长显著增加,这意味着需要对测试进行调整,而这一结果原本可能被遗漏。
通过呈现 A/B 测试的全部效果以及结果的统计显著性,开发者在决定推进哪项测试之前,能够了解所有指标的效果。这一独特优势使该 A/B 测试功能在市场上占据领先地位。
全新改版“All games”页面
在改版后的“All games”页面中,开发者可以创建自定义视图来管理自己的所有游戏。他们能够选择查看处于特定测试阶段(如初始测试阶段、迭代或高级测试阶段)的游戏,并根据 KPI 的重要程度定制 KPI 视图。目前有近 30 种 KPI 可供开发者选择,包括 CPI、游戏时长、留存率、APPU(每用户平均游戏时长)等指标,并且可按渠道和群组进行细分。
通过将重要数据整合到一个视图中,开发者能够及时了解所有游戏的整体状况。基于这种高度透明的游戏表现数据,开发者和 Supersonic from Unity 团队能够更迅速地做出决策,确定需要关注的游戏以及推广渠道。



























